可观测性与遥测

Grafana 堆栈与 Prometheus 集成

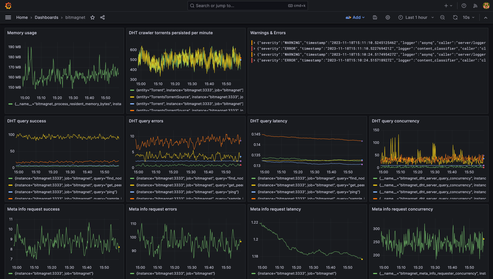
bitmagnet 可以与 Grafana 堆栈Prometheus 集成,用于监控和为 DHT 爬虫及其他组件构建可观测性仪表盘。请参阅 示例 docker compose 配置 的“可选可观测性服务”部分,以及示例 Grafana / Prometheus 配置文件和预配置的 Grafana 仪表盘

Grafana 仪表盘

示例集成包括:

使用 pprof 进行性能分析

bitmagnet/debug/pprof/* 处暴露了 Go pprof 性能分析端点,例如:

go tool pprof http://localhost:3333/debug/pprof/heap